ScopeSentry-资产测绘、信息收集、漏洞扫描工具

ScopeSentry-资产测绘、信息收集、漏洞扫描工具

黑白之道 2024-09-21 08:57

网址

  • • 官网:https://www.scope-sentry.top

  • • Github: https://github.com/Autumn-27/ScopeSentry

  • • 扫描端源码:https://github.com/Autumn-27/ScopeSentry-Scan

介绍

Scope Sentry是一款具有资产测绘、子域名枚举、信息泄露检测、漏洞扫描、目录扫描、子域名接管、爬虫、页面监控功能的工具,通过构建多个节点,自由选择节点运行扫描任务。当出现新漏洞时可以快速排查关注资产是否存在相关组件。

目前功能

  • • 子域名枚举

  • • 子域名接管检测

  • • 端口扫描

  • • 资产识别

  • • 目录扫描

  • • 漏洞扫描

  • • 敏感信息泄露检测

  • • URL提取

  • • 爬虫

  • • 页面监控

  • • 自定义WEB指纹

  • • POC导入

  • • 资产分组

  • • 多节点扫描

  • • webhook

To DO

  • • 插件系统

  • • 弱口令爆破

  • • 数据清洗

  • • 数据共享?

  • • ~

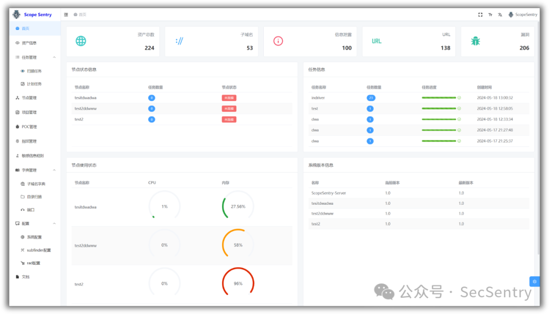
截图

登录

首页面板

资产数据

资产

子域名

子域名接管

URL

爬虫

敏感信息

目录扫描

漏洞

页面监控

项目

任务

任务进度

节点

交流

WX: